Experda All-in-One SQL Server 雲地端單一整合管理平台集中檢視所有 MS SQL Server Instance 的運作狀態,協助DBA資料庫管理員快速掌握系統資源使用與效能瓶頸。
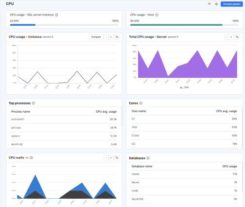
- CPU 使用狀態
顯示總體CPU使用率、個別 Instance 之CPU使用率,以及各個處理器核心之使用狀況,亦列出耗用最多CPU資源之作業系統處理程序與MS SQL Server工作執行緒。
- TempDB
提供TempDB資源使用總覽,包括檔案之讀寫統計資料(File Reads/Writes)、空間配置,以及相關等候事件(Waits),有助於分析TempDB爆量問題。
- 等候事件(Wait Statistics)分析
系統依不同資源類別(如 CPU、記憶體、鎖定、網路 I/O)分類顯示等候事件,有助於評估效能瓶頸並排除查詢延遲問題。
- 伺服器服務與系統處理程序狀態
可即時檢視 MS SQL Server 相關服務(如 Database Engine、SQL Server Agent 等)是否正常執行,並追蹤系統中所有處理程序的效能表現與資源消耗狀態。
MS SQL Server資料庫交易時,死鎖 (Deadlock) 是造成查詢延遲與效能下降的常見問題之一。當兩筆以上交易互相等待對方釋放資源,導致系統無法繼續執行,此永久阻塞即形成死鎖。
Experda All-in-One SQL Server 雲地端單一整合管理平台提供 Deadlock 偵測功能,可即時偵測並視覺化顯示 MS SQL Server Instance 的死鎖事件,協助 DBA 快速調查問題來源,有效降低交易衝突以及對系統效能的負面影響。
- 即時監控與歷史記錄
自動偵測 MS SQL Server 資料庫引擎中發生的死鎖事件,並完整記錄交易識別碼、鎖定資源、鎖定模式、等待時間等詳細資訊以供後續分析。
- 圖形化呈現資源依賴關係
清楚標示各交易持有的鎖定類型與資源相依關係,並提供視覺化死鎖圖,有助於 DBA 快速識別造成死鎖之交易流程與資源依賴循環。
- 辨識 Victim 與存活交易
顯示由 MS SQL Server 自動選擇終止(Victim)的交易與存活的交易,有助於分析應用程式層錯誤處理邏輯。
- 協助除錯與效能優化
DBA 可根據死鎖類型(如資料讀寫衝突、索引掃描、行級鎖競爭等),提供查詢調整與效能優化建議、加強索引設計,或改善資料存取順序,以預防類似情況再發生。

安全性功能(Health Check + Suspicious Activities)
Experda All-in-One SQL Server 雲地端單一整合管理平台整合「主機健康檢查」與「可疑活動偵測」兩大核心功能,以利企業組織可享有特別針對 Microsoft SQL Server 所設計的完整資安監控與設定組態解決方案。此模組不僅協助辨識主機風險設定,亦即時監控未授權之使用行為,有效落實資安政策與持續性稽核的需求。
主機健康檢查 - 主動盤點風險設定及建立安全基準線
- 量化主機風險指標
依據多項系統與 MS SQL Server 設定檢查結果,自動計算加權平均安全分數,幫助IT團隊快速評估資安狀態。
- 涵蓋關鍵設定檢核面向
包括使用者帳號與權限控管、系統更新狀況、檔案系統與資料夾權限、遠端存取、共用設定與稽核機制等。
- 可自訂排除檢查項目
管理者可於報表中排除非關鍵或不適用之項目,可於未來執行時自動忽略,提高彈性與實務適用性。
- 支援排程與即時執行
健康檢查可設定為每週自動掃描,亦可於異動後即時觸發單機檢查,用於日常維運或上線前驗證。
- 視覺化報表與PDF匯出
每項測試結果具備完整說明與建議,搭配趨勢圖可進行時間序列分析,報告可匯出為PDF以供稽核留存。
可疑活動即時監控及強化存取安全防線
- 背景偵測未授權行為來源
系統持續監控登入與應用程式使用行為,凡未列入白名單者即標記為可疑活動。
- 白名單過濾架構
自動排除已加入白名單之登入帳號與應用程式,有效降低誤報並聚焦真正異常存取行為。
- 模組可個別啟用或停用
依主機環境需求彈性調整監控強度,避免對低風險環境造成干擾。
